Onboarding Guide: Operator Platform - Hardware Insights
View Hardware Insights
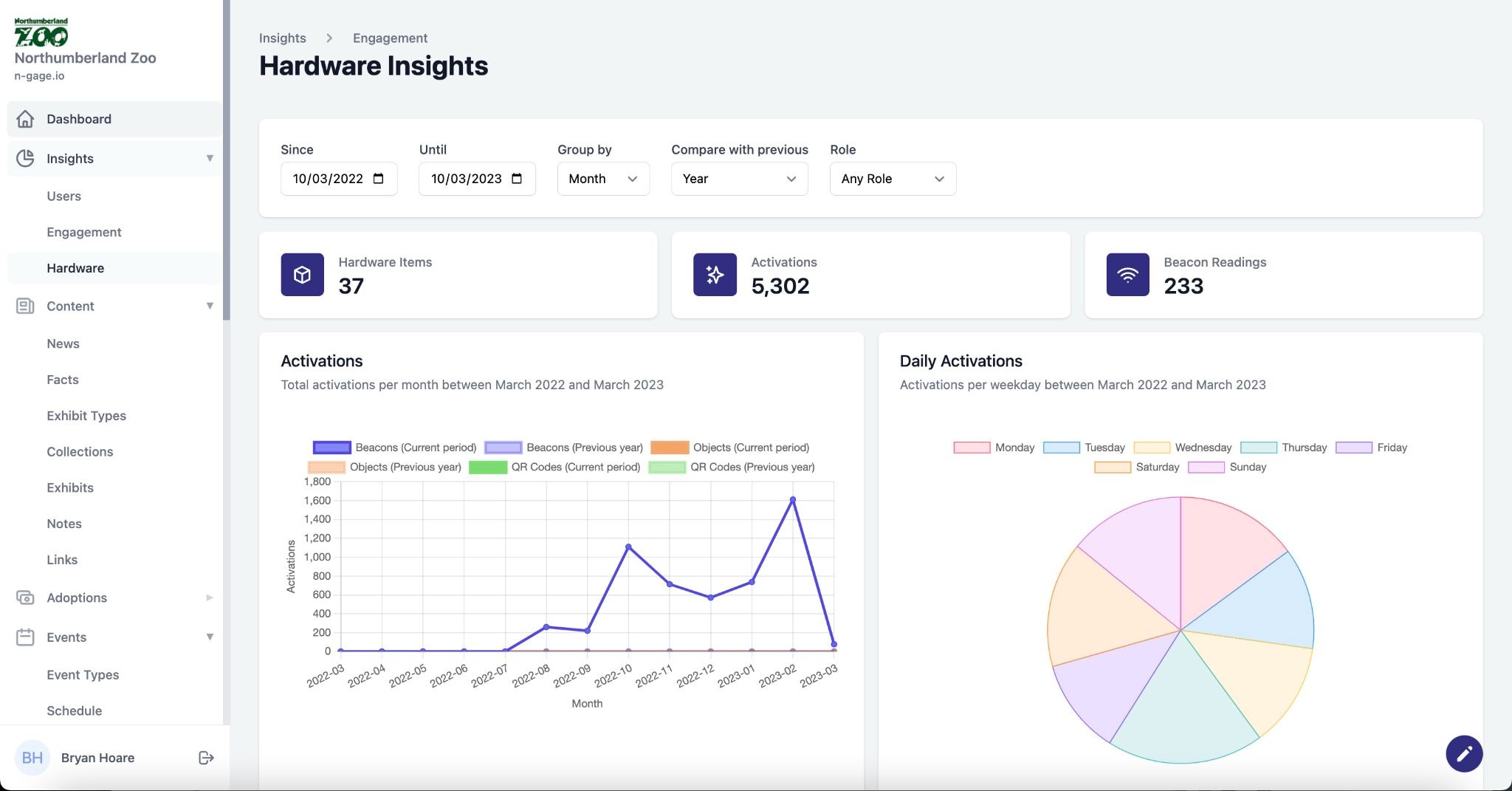
View beacon activations and battery levels. Analyse trigger activity across your site.
- Hardware insights provide detailed information in relation to the trigger hardware used across a site such as low energy Bluetooth beacons.
- The hardware insights consist of information relating to the type and number of activations over a given time period.
- The data can be analysed and compared using the time and role based filters at the top of the screen. This helps to understand more about activity on site and how it compares against other time periods.
- A summary chart of beacon battery usage is also provided.
